AccuRanker Review: Pros, Cons, Features and Pricing
AccuRanker is an AI SEO tool that helps track and analyze keyword rankings. It's ideal for digital marketing teams and SEO specialists in e-commerce and tech industries. AccuRanker offers real-time insights for data-driven SEO strategies.
AccuRanker solves keyword ranking and competition analysis issues for marketing and SEO teams. In this article, I'll cover AccuRanker's features, pros and cons, use cases, and pricing to help you decide if it meets your SEO needs and goals.
AccuRanker Evaluation Summary
- From $116/month (billed annually)
- 14-day free trial available
Why Trust Our Software Reviews
We’ve been testing and reviewing marketing software since 2022. As marketing experts ourselves, we know how critical and difficult it is to make the right decision when selecting software.
We invest in deep research to help our audience make better software purchasing decisions. We’ve tested more than 2,000 tools for different marketing use cases and written over 1,000 comprehensive software reviews. Learn how we stay transparent & our software review methodology.
AccuRanker Overview
In my opinion, AccuRanker is an excellent choice for digital marketing teams needing precise keyword tracking. It excels in real-time data and user-friendly design, making it easier to integrate into your existing workflow. The customer support is top-notch, ensuring your team gets the help they need quickly. However, it might not be the best fit for small businesses due to pricing. Compared to other tools, AccuRanker offers superior speed and accuracy, though it could improve in offering more advanced integrations. It's ideal for medium to large enterprises prioritizing accurate SEO insights.
pros
-
You get real-time keyword data for immediate insights.
-
The interface is intuitive, making it easy for your team to navigate.
-
Customer support is responsive and helpful when you need assistance.
cons
-
It lacks advanced integration options for more complex workflows.
-
The tool may feel limited for small teams with basic needs.
-
You might find the reporting features less customizable than competitors.
-
Demandbase
Visit WebsiteThis is an aggregated rating for this tool including ratings from Crozdesk users and ratings from other sites.4.4 -
6sense
Visit WebsiteThis is an aggregated rating for this tool including ratings from Crozdesk users and ratings from other sites.4.3 -
AnswerThePublic
Visit Website
How We Test & Score Tools
We’ve spent years building, refining, and improving our software testing and scoring system. The rubric is designed to capture the nuances of software selection and what makes a tool effective, focusing on critical aspects of the decision-making process.
Below, you can see exactly how our testing and scoring works across seven criteria. It allows us to provide an unbiased evaluation of the software based on core functionality, standout features, ease of use, onboarding, customer support, integrations, customer reviews, and value for money.
Core Functionality (25% of final scoring)
The starting point of our evaluation is always the core functionality of the tool. Does it have the basic features and functions that a user would expect to see? Are any of those core features locked to higher-tiered pricing plans? At its core, we expect a tool to stand up against the baseline capabilities of its competitors.
Standout Features (25% of final scoring)
Next, we evaluate uncommon standout features that go above and beyond the core functionality typically found in tools of its kind. A high score reflects specialized or unique features that make the product faster, more efficient, or offer additional value to the user.
We also evaluate how easy it is to integrate with other tools typically found in the tech stack to expand the functionality and utility of the software. Tools offering plentiful native integrations, 3rd party connections, and API access to build custom integrations score best.
Ease of Use (10% of final scoring)
We consider how quick and easy it is to execute the tasks defined in the core functionality using the tool. High scoring software is well designed, intuitive to use, offers mobile apps, provides templates, and makes relatively complex tasks seem simple.
Onboarding (10% of final scoring)
We know how important rapid team adoption is for a new platform, so we evaluate how easy it is to learn and use a tool with minimal training. We evaluate how quickly a team member can get set up and start using the tool with no experience. High scoring solutions indicate little or no support is required.
Customer Support (10% of final scoring)
We review how quick and easy it is to get unstuck and find help by phone, live chat, or knowledge base. Tools and companies that provide real-time support score best, while chatbots score worst.
Customer Reviews (10% of final scoring)
Beyond our own testing and evaluation, we consider the net promoter score from current and past customers. We review their likelihood, given the option, to choose the tool again for the core functionality. A high scoring software reflects a high net promoter score from current or past customers.
Value for Money (10% of final scoring)
Lastly, in consideration of all the other criteria, we review the average price of entry level plans against the core features and consider the value of the other evaluation criteria. Software that delivers more, for less, will score higher.
Core Features
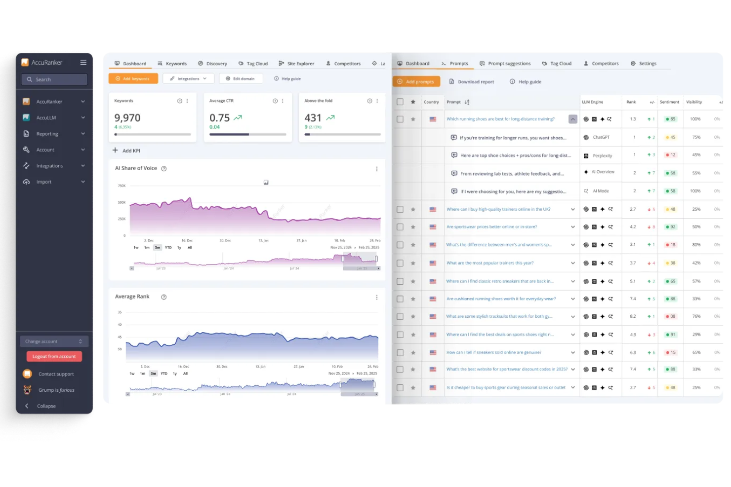
Real-Time Data Updates
AccuRanker provides immediate keyword ranking data, letting your team make quick decisions based on changes in keyword positions. This feature ensures you're always up-to-date with your SEO performance.
Keyword Tracking
You can monitor and conduct in-depth keyword research, giving you a clear view of your search visibility and overall search engine rankings. It helps you focus on what matters most to your SEO strategy.
SERP Analysis
This feature lets you see how your keywords perform directly on search engine results pages. It gives your team insights into competitor rankings and potential opportunities.
Customizable Reporting
You can create reports tailored to your needs, making it easier to share insights, key metrics, and historical data. This feature saves you time and keeps everyone informed.
Competitor Analysis
AccuRanker allows you to track competitors' keyword and backlink strategies, helping you stay ahead in your niche. You gain valuable insights into how to outperform them.
Share of Voice
This feature measures your brand's presence in search results compared to competitors. It helps your team understand your market position and adjust strategies accordingly.
Ease of Use
AccuRanker is user-friendly, making it easy for your team to get started quickly. Its intuitive interface and clear navigation help you find what you need without hassle. The real-time data feature is straightforward, letting you see instant results and make decisions faster. Users appreciate the automated reports, which simplify sharing insights across your organization. Compared to other tools, AccuRanker's design supports seamless workflows, allowing you to focus on improving your SEO strategy rather than struggling with the software.
Integrations
AccuRanker integrates with Google Analytics, Google Search Console, Google Data Studio, Adobe Analytics, Swydo, Google Looker Studio, and HubSpot, allowing your team to combine ranking data with broader marketing and analytics insights. It also supports CSV imports for keyword data and enables comparisons with data from other rank-tracking tools.
AccuRanker offers a robust API that lets advanced users automate data retrieval and connect the platform with third-party tools and custom workflows.
AccuRanker Specs
- API
- Audience Targeting
- Brand Management
- Conversion Tracking
- Dashboard
- Data Export
- Data Import
- Data Visualization
- External Integrations
- Keyword Tracking
- Link Tracking
- Marketing Automation
- Multi-Account
- Multi-User
- Notifications
- Social-Media Integration
