As a seasoned chief marketing expert with decades of experience in the tech industry, I'm here to provide you with the essential information you need to determine if Octoboard is the right intelligence software solution for your needs. In this comprehensive review, I'll give you a no-nonsense, straightforward assessment of Octoboard's features, performance, and pricing.

Octoboard Review Software Product Overview
Octoboard is a comprehensive software that consolidates data from various sources into one unified platform, making it ideal for marketing teams and agencies seeking streamlined analytics and reporting. This tool's primary benefits lie in its ability to save time and enhance data visualization, enabling users to create informative reports effortlessly.
Pros
- Data Aggregation: Octoboard simplifies data collection from various sources, streamlining the reporting process by centralizing all your data.
- Customization: The platform offers extensive customization options, allowing users to create tailored reports and dashboards that meet their unique needs and branding requirements.
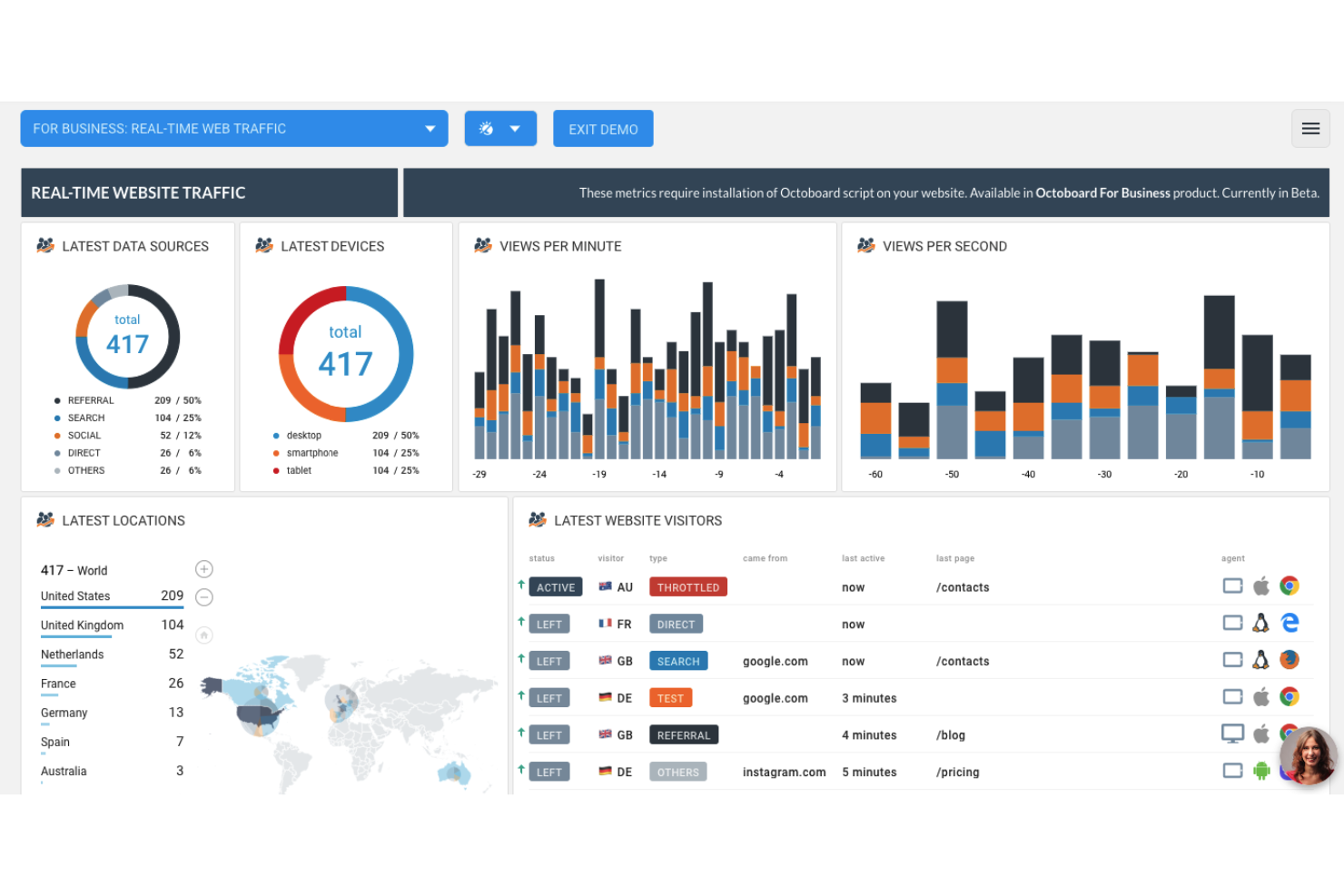
- Real-time Updates: Octoboard provides real-time data updates, ensuring that you always have access to the most current information, enabling timely decision-making and marketing measurement.
Cons
- Learning Curve: Octoboard may have a steeper learning curve for newcomers due to its extensive customization options and features, potentially requiring more time to become proficient.
- Limited Social Media Integration: Octoboard review's social media integration and feature set might not be as advanced as some other marketing tools, potentially limiting its attractiveness to users in the white label, freelancer, or SaaS sectors who require more comprehensive social media marketing capabilities.
- Reporting Templates: While Octoboard provides extensive customization options, it offers fewer pre-built reporting templates than certain competitors, potentially necessitating more manual report creation for users in the client reporting, widgets, or analytics platform realm who prefer a quicker starting point.
Expert Opinion
Following a comprehensive assessment of the Octoboard review, it's evident that the software excels in its cloud-based data aggregation capabilities and robust customization options, making it a valuable asset for marketing teams and agencies seeking tailored reporting solutions.
Nonetheless, it may present challenges in terms of onboarding due to its learning curve and could benefit from more extensive social media integrations to match competitors in the realm of data insights and data sources.
Octoboard: The Bottom Line

What distinguishes Octoboard from comparable software is its remarkable emphasis on aggregating marketing data and providing extensive customization for reporting. Octoboard excels by offering a centralized platform that efficiently consolidates marketing data from various sources, making it an outstanding choice for marketers aiming to simplify their analytics and reporting, whether for office TV displays or within their pricing model considerations.
Octoboard Deep Dive
Here are 20 common features of marketing software, along with whether Octoboard review has each feature:
Octoboard Specifications
- Social Media Management - Yes
- Email Marketing - Yes
- Analytics and Reporting - Yes
- SEO Tools - Yes
- Content Marketing - Yes
- Marketing Automation - Yes
- Lead Generation - Yes
- CRM Integration - Yes
- A/B Testing - Yes
- Campaign Tracking - Yes
- Landing Page Builder - Yes
- Customer Segmentation - Yes
- Ad Campaign Management - Yes
- Social Media Integration - Yes
- Multi-Channel Marketing - Yes
- Email Templates - Yes
- Data Visualization - Yes
- Mobile Optimization - Yes
- Marketing ROI Tracking - Yes
- Social Media Analytics - Yes
Octoboard Feature Overview
- Social Media Management: Octoboard Review excels in its social media management tool capabilities by offering a unified dashboard for multiple platforms. It allows users to schedule posts, track engagement metrics, and provide in-depth analytics, simplifying the management of social media campaigns.
- Email Marketing: Indeed, Octoboard Review's email marketing system features include customizable templates and automated email campaigns, making it a valuable tool for creating and executing targeted email marketing campaigns with ease.
- Analytics and Reporting: Furthermore, Octoboard analytics and reporting capabilities are evident in its real-time data updates and comprehensive customization offerings. Later, it empowers users to craft visually engaging, data-driven reports that cater precisely to their requirements, amplifying their capacity to make well-informed marketing decisions, whether they are working with predefined templates, exploring pricing plans, or managing startups.
- SEO Tools: Octoboard provides robust SEO tools encompassing keyword tracking, competitor analysis, and valuable on-page optimization recommendations. Its standout feature is its ability to monitor search engine rankings in real-time, empowering users to adapt their SEO strategies swiftly, whether they are focusing on business data, managing client portals, or optimizing Facebook ads campaigns.
- Marketing Automation: Octoboard review streamlines marketing automation by offering workflow automation, lead nurturing, and behavior-based triggers. Its intuitive interface and integration capabilities make it an exceptional option for efficiently automating marketing tasks, whether it involves managing Google Sheets, creating interactive dashboards, or tracking key performance indicators.
Standout Functionality
Octoboard review sets itself apart from other marketing software with its exceptional features and functionalities. Foremost among them is its real-time data updates, which provide users with immediate insights into their marketing campaigns, enabling quick decision-making and adaptability.
Integrations
Furthermore, Octoboard Review offers a range of native integrations with popular software and tools, enhancing its versatility. Later, some notable out-of-the-box integrations include seamless connections with major social media platforms like Facebook, Twitter, and LinkedIn, allowing users to pull in data and metrics directly into their Octoboard dashboards.
Additionally, it offers native integration with popular email marketing platforms like Mailchimp and Constant Contact, streamlining the tracking and reporting of email campaigns.
Octoboard Pricing
- Free Tier: It offers basic data integration and report customization options, making it a cost-effective choice for those on a tight budget.
- Pro Plan: The Pro plan is priced at $29/user/month and is ideal for small to medium-sized businesses. It includes advanced features such as real-time data updates, social media reporting, and email marketing analytics.
- Business Plan: The Business plan, priced at $99/user/month, is designed for larger businesses and agencies. It offers all the features of the Pro plan, along with additional functionalities. This plan is well-suited for organizations looking for a robust marketing reporting solution with expanded capabilities.
Ease of Use
The user interface of Octoboard review strikes a balance between functionality and simplicity. Navigating the tool is relatively straightforward, and its organization of features is logical. The onboarding process provides clear guidance, making it accessible to new users.
Customer Support
Indeed, the quality of customer support offered by the Octoboard Review is generally satisfactory. Response times are reasonable, and they provide multiple channels for assistance. Furthermore, they also offer webinars and tutorials for users looking to delve deeper into the platform's features.
Octoboard Use Case
Who would be a good fit for Octoboard?
Later, Octoboard Review is an excellent fit for marketing professional agencies. Furthermore, the most loyal and avid customers of Octoboard tend to be marketing agencies and mid to large-sized businesses.
Who would be a bad fit for the Octoboard review?
Indeed, Octoboard review may not be the ideal choice for small businesses or individuals with limited marketing reporting needs and budgets. Furthermore, the most disappointed customers are often those who are seeking a simple, out-of-the-box solution for basic reporting tasks.
Octoboard FAQs
What is Octoboard?
Octoboard Review is a marketing analytics software that allows users to consolidate data from various marketing channels.
How much does Octoboard cost?
Octoboard Review offers multiple pricing tiers, starting with a free plan and ranging up to custom Enterprise plans. Pricing varies depending on the features and capabilities required.
What integrations does Octoboard support?
Octoboard Review provides native integrations with popular platforms like social media networks, email marketing tools and SEO platforms. It also offers an API for custom integrations.
Is Octoboard suitable for small businesses?
Yes, Octoboard Review offers a free plan and lower-tier pricing options that can be suitable for small businesses with basic marketing reporting needs.
Can I customize reports in Octoboard?
Yes, Octoboard Review offers extensive customization options, allowing users to create tailored reports and dashboards.
Alternatives to Octoboard
- HubSpot Marketing Hub - Often compared with the Octoboard review, HubSpot Marketing Hub is favored for its all-in-one marketing platform that offers seamless integration of marketing automation.
- Google Analytics - Google Analytics is frequently compared to Octoboard Review for its robust web analytics capabilities. It excels in providing a detailed view of website performance.
- Moz Pro - Moz Pro is a popular alternative for SEO-focused marketers, as it offers comprehensive SEO tools and research capabilities. It is often chosen for its deep insights into search engine rankings and keyword analysis.
Read more about other software tools if you're interested in some other alternatives.
Octoboard Company Overview and History
Octoboard Review is a marketing reporting and analytics software company that specializes in consolidating and visualizing data. Indeed, it serves a diverse range of companies, including marketing agencies, e-commerce businesses and enterprises. Lastly, Octoboard Review is a privately owned company with its headquarters located in Dublin, Ireland.
Summary
In summary, Octoboard Review emerges as a robust marketing reporting and analytics software with a focus on data aggregation and customization. Lastly, it caters to a wide range of users, from marketing agencies to larger enterprises, offering extensive features to meet diverse reporting needs.
Subscribe to our newsletter for the latest tips, software recommendations, and ways you can take your business to the next level.
